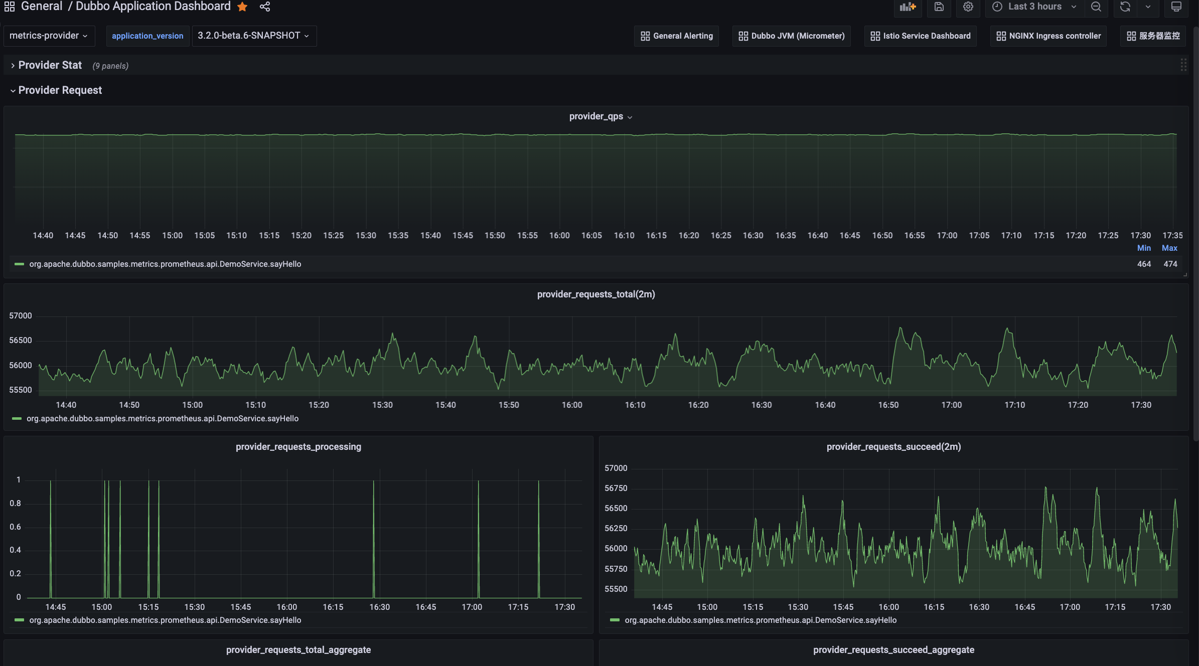
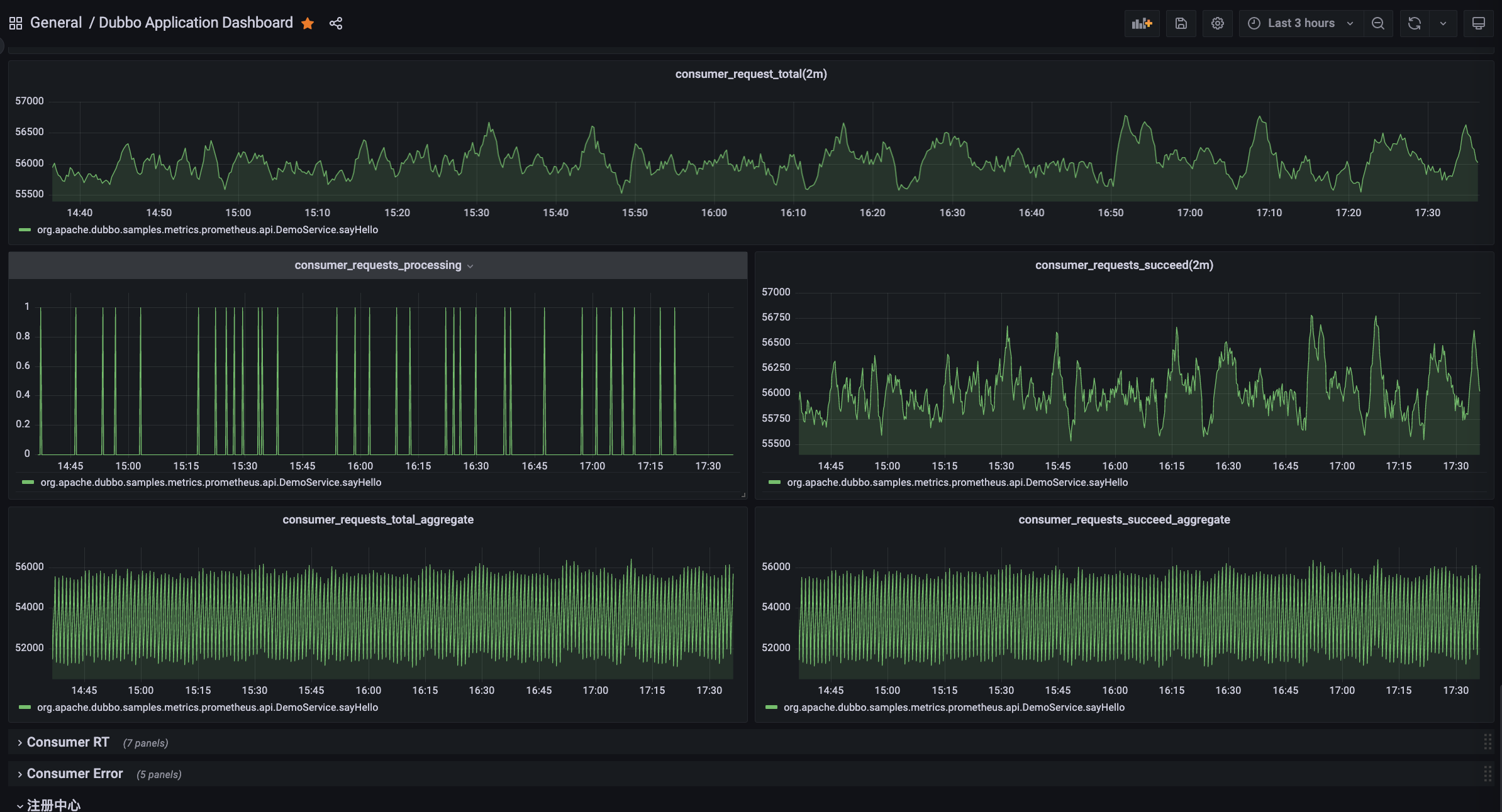
指标可视化页面目前推荐的方式是使用 Grafana 来配置 Dubbo 的可观测性监控大盘。
确保 Prometheus 正常运行
$ kubectl -n dubbo-system get svc prometheus
NAME TYPE CLUSTER-IP EXTERNAL-IP PORT(S) AGE
prometheus ClusterIP 10.0.250.230 <none> 9090/TCP 180s
确保 Grafana 正常运行
$ kubectl -n dubbo-system get svc grafana
NAME TYPE CLUSTER-IP EXTERNAL-IP PORT(S) AGE
grafana ClusterIP 10.0.244.130 <none> 3000/TCP 180s
kubectl apply -f https://raw.githubusercontent.com/apache/dubbo-samples/master/4-governance/dubbo-samples-metrics-spring-boot/Deployment.yml
等待示例应用正常运行,通过以下命令确认应用状态:
kubectl -n dubbo-demo get deployments
示例程序启动后会自动模拟服务调用,只需等待一会能在 Grafana 中可视化的看到 Metrics 指标。
如果是通过 Dubbo 控制面 安装的 Grafana,则可以访问 Admin 控制台并在左侧菜单中找到 Grafana 可视化监控入口
如果是独立安装的 Grafana 组件,则可以直接访问 Grafana 可视化控制台地址:
$ kubectl port-forward service/grafana 3000:3000
在浏览器打开 Grafana 控制台:http://localhost:3000
支持基于应用、实例粒度的统计视图,同时对于每一种指标统计粒度,你还可以进一步查看:


TBD
TBD

Dubbo 提供了丰富的指标面板,以上视图面板均可以在 Grafana 官方面板库中找到:您可以直接导入如下模版,并配置好数据源即可。
Apache Dubbo Observability Dashboard: https://grafana.com/grafana/dashboards/18469
JVM (Micrometer) Dashboard: https://grafana.com/grafana/dashboards/4701